Dapatkan keuntungan maksimal dari hasil analisis laporan bisnis Anda
Analisis laporan bisnis Anda per periode untuk mengambil keputusan yang tepat serta buat strategi bisnis yang matang dan terarah berdasarkan laporan keuangan yang akurat.
Solusi Tepat untuk Laporan Keuangan yang Terintegrasi
Dengan laporan keuangan yang terintegrasi, Anda dapat mempelajari kondisi keuangan perusahaan Anda dan mengambil langkah selanjutnya dengan yakinFitur VEF yang Dapat Membantu Perusahaan Menengah
Temukan solusi bisnis dari VEF yang dapat membantu operasional bisnis Anda menjadi lebih praktis
Kolaborasi Tim Dengan Mudah dan Aman
Atur hak akses tim dalam berbagai dokumen. misal : hanya bisa baca, bisa edit, atau bisa bagikan dokumen ke user lain.
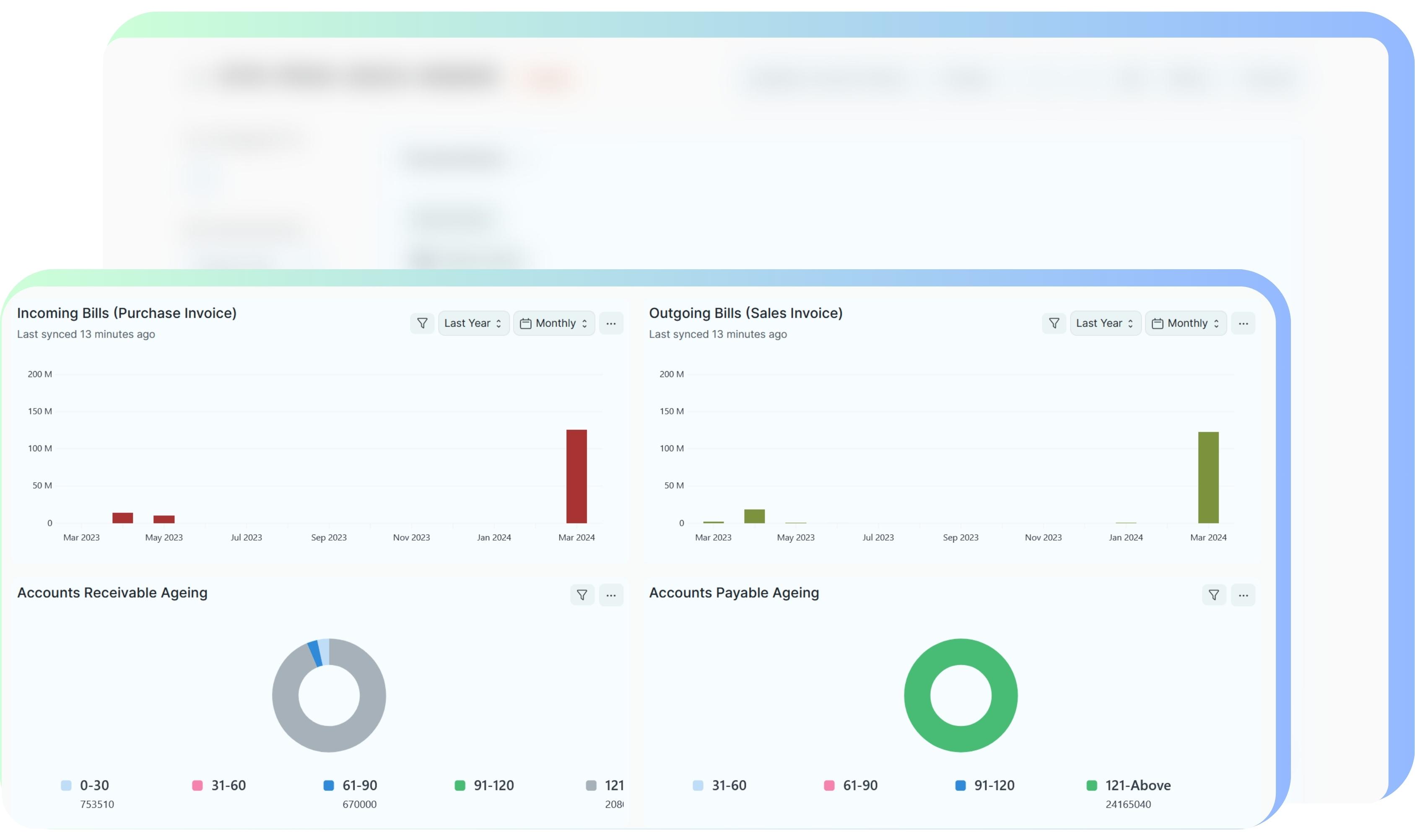
Pantau Seluruh Aktivitas Keuangan Secara Real-Time
Pelajari transaksi keuangan bisnis Anda bisa dimana saja dan kapan saja secara real-time. Pantau seluruh aktivitas penjualan dan pembelian dengan mudah dan rapih.
Pantau Transaksi Jadi Lebih Mudah
Manfaatkan fitur tags untuk mempercepat pencarian dan mengelompokkan transaksi sesuai dengan kebutuhan perusahaan Anda.
Kenapa Menggunakan VEF?

Onboarding Instan, Tanpa Migrasi yang Ribet
Sistem VEF langsung bisa digunakan dengan CoA (Daftar Akun) standar Indonesia. TIDAK PERLU KONFIGURASI & SETUP APAPUN! Dara master langsung bisa dibuat seiring Anda membuat transaksi, atau Anda bisa menggunakan template sederhana untuk Import data master secara masal.

Naik Kelas (Scale Up) Dengan Mudah
Tidak perlu gonta-ganti sistem yang mahal dan menyita waktu panjang jika bisnis Anda berkembang ke skala yang lebih besar. Sistem VEF sudah dilengkapi fitur yang lengkap untuk berkembang bersama bisnis Anda.

Solusi yang Ringkas
Meskipun dilengkapi banyak fitur, solusi VEF sangat ringkas yang berfokus pada hal-hal essential/penting dalam mengelola operasional bisnis Anda.


